Aryaka Unified SASE as a Serviceは、ワイドエリアネットワーキング、セキュリティ、Observability、およびマルチクラウド、SaaS、AIワークロード、GenAI、アプリケーションパフォーマンスを統合し、トレードオフなしにパフォーマンス、俊敏性、シンプルさ、およびセキュリティを提供します。 サービスとして提供される単一のプラットフォーム。
Aryaka Unified SASE as a Serviceプラットフォームの特徴は、シングルパスアーキテクチャであり、企業は特定のデータパケットを一度だけ検査しながら、包括的な検査と処理を実行することができます。 分散型ポリシーエンフォースメントにより、一貫したセキュリティで優れたパフォーマンスを提供します。
ゼロ・トラストWAN
Aryakaのグローバル・プライベート・ネットワークは、世界中のどこからでもセキュアで高速かつ信頼性の高いクラウドとSaaSへのアクセスを企業に提供します。
ネットワーク、セキュリティ、観測可能性サービス
Aryakaのエッジ・アプライアンス・ポートフォリオであるAryaka Network Access Point (ANAP)は、ネットワーキング、セキュリティ、および観測可能性サービスを提供します。
ANAPはサービス提供に含まれており、シングルパスアーキテクチャーの重要な構成要素です。 ANAPは複数のWAN接続を集約し、ルーティング、暗号化、セキュリティ、ディープパケットインスペクションエンジン、トラフィック管理などの統合ネットワークサービスを提供します。 また、高可用性構成オプションによる冗長性もサポートしています。






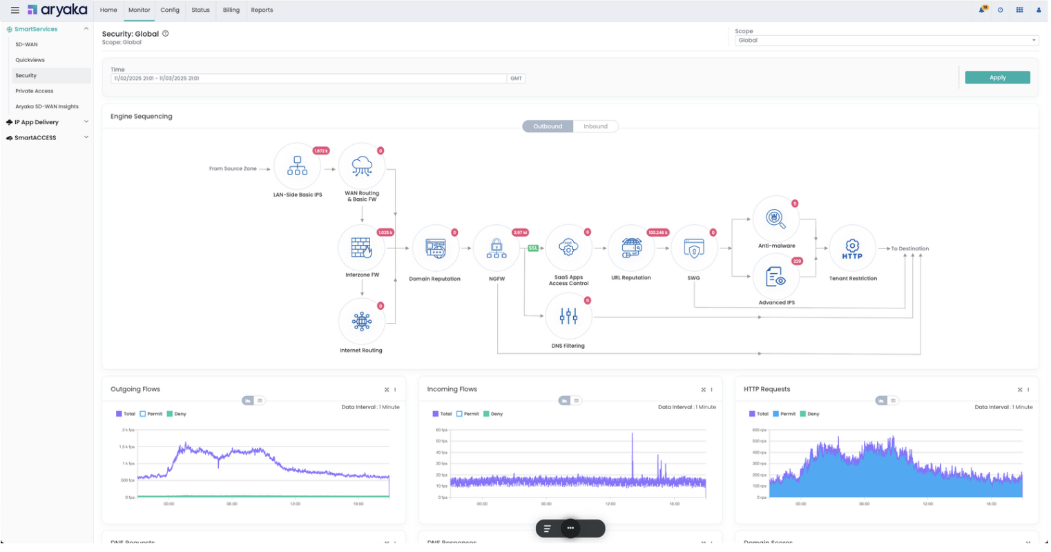
私たちが見るもの、あなたが見るもの
MyAryakaは、共同管理されたリアルタイムのポータルでモニタリング、インサイト、アラート、レポートを提供します。






フレキシブル・デリバリー
クラウドベースのAI支援サービス提供|サービスとしての消費
実施の選択
配送の選択